Пастеризатор универсальный
Установка предназначена для пастеризации и охлаждения молока для последующего получения кисломолочных и других молочных продуктов. Предусмотрена гомогенизация, очистка и подогрев полученного молока на выходе до температуры 15-95 С. Также имеется трубчатый выдерживатель на 300-480 секунд, установленный после секции пастеризации.
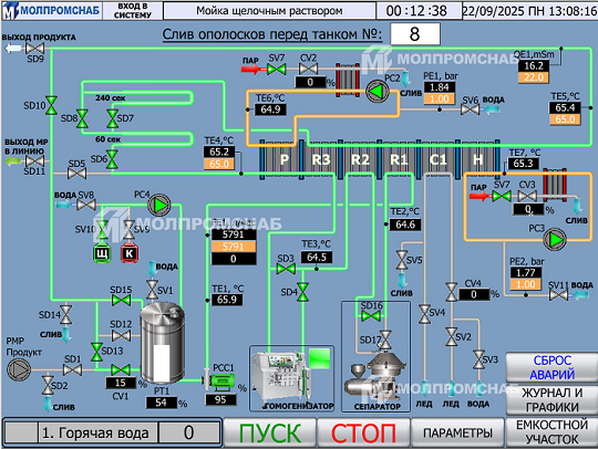
ОСОБЕННОСТИ УСТАНОВКИ
- Предварительное охлаждение входящего продукта до 5С (опция)
- Наличие второго балансировочного бака после сепаратора (опция)
- Управление гомогенизатором в автоматическом режиме (опция)
- Поддержание расхода продукта на входе в гомогенизатор
- Точный учет объёма перерабатываемого молока (погрешность счетчика 0,5%)
Адаптированная конструкция для работы с оборудованием иностранного производства (гомогенизатор, сепаратор).
Автоматизированный комплекс для контроля и обеспечения безаварийной работы установки и вспомогательного оборудования.
Современная система подготовки и циркуляции теплоносителя, позволяющая экономить до 20% пара.
ОСОБЕННОСТИ САНИТАРНОЙ ОБРАБОТКИ
- Автоматическое наведение моющего раствора из концентрированных растворов;
- Точное проведение операций вытеснения вода/продукт и вода/моющий раствор по сигналу от концентратомера;
- Одновременная мойка всех контуров установки по заданному алгоритму в соответствии с программой и заданными параметрами;
- Одновременная мойка установки вместе с трубопроводами подачи молока на емкостной участок (мойка линий).
Контроллер: Siemens S7-1200 / S7-1500
Панель оператора: Weintek 15"
Аппаратура: Dekraft
Корпус: ETA (Italy) нержавеющая сталь

ОСОБЕННОСТИ СИСТЕМЫ УПРАВЛЕНИЯ
- точная автонастройка регуляторов пара с помощью контроллера Siemens
- режим имитации работы датчиков (при выходе из строя)
- самодиагностика работоспособности элементов щита управления
- диагностика обрыва присоединения всех датчиков
- формирование журнала аварий и ошибок в системе управления
- контроль наличия и параметров сервисных сред (воздух, напряжение и др.)
- контроль готовности к работе системы архивации
- контроль входных и выходных сигналов (контроль выходных модулей и линий связи контроллера, срабатывание термозащит и т.д.)
- учет количества срабатываний клапанов и времени работы насосов до технического обслуживания
- удаленный доступ к системе управления, возможность внесения изменений в программное обеспечение со стороны предприятия-изготовителя
